icon icon icon

5 Công Nghệ Kết Nối Dữ Liệu Hàng Đầu Trong Đồng Hồ Nước Sensus

Đăng bởi Hoàng Cường vào lúc 25/01/2024

5 Công Nghệ Kết Nối Dữ Liệu Hàng Đầu Trong Đồng Hồ Nước Sensus

5 Công Nghệ Kết Nối Dữ Liệu Hàng Đầu Trong Đồng Hồ Nước Sensus

Sensus (a xylem brand)

I. Khám Phá Công Nghệ Độc Đáo của Sensus - Một Thương Hiệu Thuộc Tập Đoàn Xylem

  • Sensus, hiện thuộc sở hữu của tập đoàn Xylem, là một trong những thương hiệu hàng đầu trong lĩnh vực đo lường và quản lý lưu lượng nước. Với hơn 100 năm kinh nghiệm, Sensus đã khẳng định được vị thế vững chắc trong ngành nhờ vào các sản phẩm và giải pháp đo lường thông minh, đáng tin cậy. Được hỗ trợ bởi Xylem, một tập đoàn công nghệ nước lớn với sự cam kết cung cấp giải pháp bền vững cho ngành cấp nước, Sensus tiếp tục dẫn đầu trong việc phát triển công nghệ kết nối dữ liệu cho đồng hồ đo nước.
  • Sensus đã đạt được nhiều chứng nhận quốc tế uy tín, bao gồm ISO 9001:2015 (quản lý chất lượng), ISO 14001:2015 (quản lý môi trường), và ISO 27001 (quản lý bảo mật thông tin), chứng minh cam kết về chất lượng và bảo mật trong mỗi sản phẩm. Các sản phẩm của Sensus được sản xuất trên dây chuyền hiện đại, tuân thủ các tiêu chuẩn quốc tế nghiêm ngặt, mang lại hiệu quả cao trong việc giám sát và quản lý tài nguyên nước.
  • Tầm nhìn của SensusXylem là phát triển những giải pháp đo lường thông minh, kết nối dữ liệu mạnh mẽ, giúp nâng cao hiệu quả sử dụng và quản lý nước, đáp ứng nhu cầu bền vững trong tương lai.

II. Tìm Hiểu 5 Phương Pháp Kết Nối Dữ Liệu Đột Phá của Đồng Hồ Đo Nước Sensus

Phương pháp kết nối dữ liệu cho Đồng Hồ Nước Sensus

Để đáp ứng nhu cầu ngày càng cao về đo lường và giám sát lưu lượng nước, Sensus đã phát triển và áp dụng nhiều công nghệ kết nối dữ liệu tiên tiến, mang lại khả năng thu thập và phân tích dữ liệu chính xác, kịp thời. Dưới đây là 5 công nghệ kết nối dữ liệu nổi bật trong các sản phẩm đồng hồ đo nước Sensus.

1. Công nghệ Radio Frequency (RF)

Mô Tả: Công nghệ RF sử dụng sóng radio để truyền tải dữ liệu không dây, cho phép thu thập dữ liệu từ xa mà không cần dây nối trực tiếp.

Ưu Điểm:

  • Truyền dữ liệu không dây qua khoảng cách lớn, lý tưởng cho các khu vực rộng, khó tiếp cận.
  • Giảm chi phí lắp đặt và bảo trì do không cần hệ thống dây cáp phức tạp.

Nhược Điểm:

  • Dễ bị nhiễu tín hiệu từ các thiết bị điện tử khác trong môi trường.
  • Hạn chế về tốc độ truyền tải và khả năng xuyên thấu qua các vật cản như tường dày.

2. Giao Thức M-Bus (Meter-Bus)

Mô Tả: M-Bus là một giao thức truyền thông chuyên dụng, sử dụng cáp để kết nối và truyền tải dữ liệu từ các thiết bị đo lường đến trung tâm thu thập dữ liệu.

Ưu Điểm:

  • Truyền tải dữ liệu ổn định và đáng tin cậy.
  • Phù hợp với các hệ thống lưới nước lớn, yêu cầu truyền tải dữ liệu liên tục và chính xác.

Nhược Điểm:

  • Cần phải có cơ sở hạ tầng cáp kết nối, điều này khiến việc triển khai mất thời gian và tốn kém hơn các phương pháp không dây.

3. Pulses (Xung)

Mô Tả: Công nghệ Pulses sử dụng tín hiệu xung từ cảm biến trong đồng hồ đo nước để ghi nhận lượng nước tiêu thụ.

Ưu Điểm:

  • Độ chính xác cao trong việc đo lường lưu lượng nước.
  • Dễ dàng tích hợp với các hệ thống giám sát và điều khiển từ xa.

Nhược Điểm:

  • Yêu cầu sự lắp đặt chính xác để đảm bảo tín hiệu xung chính xác.
  • Phạm vi truyền tải bị hạn chế nếu không có các thiết bị trung gian hỗ trợ.

4. LoRaWAN (Long Range Wide Area Network)

Mô Tả: LoRaWAN là một mạng lưới không dây tầm xa, tiêu thụ năng lượng thấp, lý tưởng cho các ứng dụng IoT trong quản lý tài nguyên, bao gồm đồng hồ đo nước.

Ưu Điểm:

  • Phạm vi truyền dẫn rộng, lên đến hàng km, lý tưởng cho các khu vực ngoài trời hoặc những khu vực đô thị rộng lớn.
  • Tiêu thụ năng lượng cực thấp, giúp kéo dài tuổi thọ pin của thiết bị.

Nhược Điểm:

  • Tốc độ truyền tải dữ liệu không cao, không phù hợp với các ứng dụng cần truyền tải dữ liệu lớn trong thời gian ngắn.
  • Có thể bị gián đoạn tín hiệu trong môi trường có nhiều vật cản.

5. NB-IoT (Narrowband IoT)

Công nghệ NB-IoT

Công nghệ truyền dữ liệu NB-IoT của Đồng hồ nước Sensus

a. Mô Tả:

NB-IoT là một công nghệ di động chuyên dụng cho IoT, cung cấp kết nối ổn định với chi phí thấp, đặc biệt thích hợp cho các ứng dụng như đồng hồ đo nước.

Ưu Điểm:

  • Chi phí thấp và kết nối ổn định trong các khu vực có sóng di động, không yêu cầu thiết lập trạm phát sóng riêng.
  • Tốc độ truyền tải dữ liệu vừa phải, phù hợp cho việc giám sát và đo lường trong thời gian thực.

Nhược Điểm:

  • Phụ thuộc vào cơ sở hạ tầng mạng di động (trạm 4G hoặc NB-IoT).
  • Không phù hợp ở những khu vực sóng yếu hoặc không có mạng di động.

b. Kỹ Thuật Của NB-IoT:

NB-IoT sử dụng mạng lưới di động hiện có, mang lại lợi thế về phạm vi phủ sóng rộng lớn và khả năng truyền tải dữ liệu liên tục mà không cần kết nối wifi hay mạng di động truyền thống.

Giao diện web “Hệ thống quản lý đồng hồ nước”

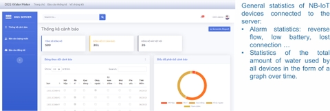
Cách cài đặt NB-IoT

Dữ ilệu báo cáo NB-IoT

Xem thêm: Hướng Dẫn Sử Dụng Server Demo NB-IoT - DGS

c. Thiết bị NB-IoT dùng để kết nối đồng hồ Sensus

Thiết bị NB-IoT dùng để kết nối đồng hồ Sensus

Đặc điểm: Dùng sóng Viettel, độ chính xác ± 0,5%, pin 5 năm, tiêu chuẩn IP68 và cung cấp hàng loạt cảnh báo cho đồng hồ nước.

d. Các Đồng hồ Sensus có kết nối NB-IoT

Các Đồng hồ Sensus có kết nối NB-IoT

Các đồng hồ Sensus hỗ trợ NB-IoT cho phép thu thập và truyền tải dữ liệu liên tục, với độ chính xác cao và độ bền vượt trội. Chúng được trang bị pin có tuổi thọ lên đến 5 năm, chuẩn chống nước IP68 và khả năng cảnh báo sự cố hiệu quả.

e. Hình ảnh sau khi kết nối NB-IoT

NB-IoT Sensus 220C

NB-IoT Sensus 420PC

NB-IoT Sensus Meistream Plus 

f. Hình ảnh thực tế lắp đặt NB-IoT đồng hồ Sensus 220C DN15

Đồng Hồ Nước Sensus 220C sử dụng Giao thức NB-IoT Đồng Hồ Nước Sensus 220C sử dụng Giao thức NB-IoT Đồng Hồ Nước Sensus 220C sử dụng Giao thức NB-IoT Đồng Hồ Nước Sensus 220C sử dụng Giao thức NB-IoT Đồng Hồ Nước Sensus 220C sử dụng Giao thức NB-IoT Đồng Hồ Nước Sensus 220C sử dụng Giao thức NB-IoT Đồng Hồ Nước Sensus 220C sử dụng Giao thức NB-IoT Đồng Hồ Nước Sensus 220C sử dụng Giao thức NB-IoT

III. Kết Luận

Như vậy, mỗi công nghệ kết nối dữ liệu mà Sensus áp dụng, từ RF, M-Bus, Pulses, LoRaWAN, đến NB-IoT, đều mang lại những lợi ích và phù hợp với những yêu cầu đặc thù khác nhau trong ngành cấp nước. Lựa chọn công nghệ kết nối phù hợp sẽ giúp tối ưu hóa hiệu quả quản lý và giám sát lưu lượng nước, đồng thời giảm thiểu chi phí và nâng cao độ tin cậy trong đo lường. Để đạt được hiệu quả tối ưu trong hệ thống cấp nước, việc lựa chọn công nghệ kết nối phải dựa trên đặc thù của từng dự án, bao gồm điều kiện môi trường, yêu cầu về tốc độ truyền tải và ngân sách.

Xylem and Sensus Logo

CÔNG TY CỔ PHẦN TƯ VẤN THƯƠNG MẠI LẠC VIỆT hiện đang là đại lý phân phối các dòng thiết bị của THƯƠNG HIỆU SENSUS thuộc tập đoàn TẬP ĐOÀN XYLEM MỸ tại thị trường Việt Nam. Những thiết bị CHÍNH HÃNG SENSUS mà Công ty chúng tôi đã và đang phân phối bao gồm: 

-----------------------------------------

-----------------------------------------

Tags : Cách hoạt động của giao thức M-Bus trong đồng hồ nước Sensus cách lắp đặt đồng hồ nước Sensus hiệu quả Các phương pháp kết nối dữ liệu hàng đầu trong đồng hồ nước Sensus. chất lượng sản phẩm chứng nhận công nghệ kết nối dữ liệu Công nghệ kết nối dữ liệu đồng hồ nước Sensus công nghệ tiên tiến giải pháp bền vững giải pháp quản lý tài nguyên nước với đồng hồ Sensus giám sát lưu lượng nước IoT ISO 14001 ISO 27001 ISO 9001:2015 lợi ích của công nghệ Pulses trong đo lường nước LoRaWAN LoRaWAN - công nghệ kết nối dữ liệu tiên tiến cho đồng hồ nước Sensus M-Bus M-Bus trong hệ thống đo lường nước NB-IoT NB-IoT - công nghệ kết nối dữ liệu mới nhất cho đồng hồ nước Sensus Pulses Pulses - công nghệ đo lượng nước chính xác trong đồng hồ nước Sensus quản lý lưu lượng nước quản lý tài nguyên nước Radio Frequency RF Sensus so sánh các công nghệ kết nối dữ liệu đồng hồ nước Tầm quan trọng của công nghệ kết nối dữ liệu trong đồng hồ nước Sensus thiết bị đo lường tiêu chuẩn chất lượng của đồng hồ nước Sensus tiêu chuẩn quốc tế ứng dụng của công nghệ Radio Frequency trong đồng hồ nước ưu điểm của đồng hồ nước Sensus sử dụng LoRaWAN Ưu điểm và nhược điểm của công nghệ RF trong đồng hồ nước Sensus Xylem Đồng Hồ Nước Sensus Đồng hồ nước Sensus kết nối NB-IoT - ưu điểm và đặc điểm Đồng hồ đo nước Sensus và công nghệ kết nối dữ liệu đo lường và quản lý lưu lượng nước đồng hồ nước Sensus tích hợp công nghệ NB-IoT
VIẾT BÌNH LUẬN CỦA BẠN:

DỰ ÁN